地址:山东省滕州市经济开发区郭河路789号
电话:18963222388(微信同号)
作者:山东沃达重工 发表时间:2025-11-03
315吨四柱液压机的工作原理基于帕斯卡定律,通过液压系统传递压力实现工作。液压系统由油泵驱动液压油加压后进入主缸,推动活塞上下运动。活塞通过滑块将压力传递至模具,完成压制、冲孔或成型等工艺。通过调节液压阀的开合程度可控制压力和速度,适应不同工艺需求。
1.主油缸的工作流程

2.滑块慢速接近工件以及加压的过程

3.保压过程

4.泄压及快速返回的过程

5.快速回程

6.停止动作

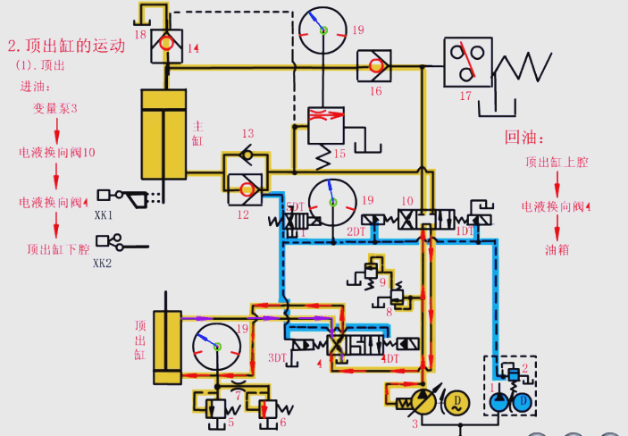
7.顶出缸的动作流程

8.顶出缸的退回过程

沃达重工四柱液压机以其结构稳定、精度高、高效多功能、安全可靠且维护方便等特点,更适合工业大批量生产。技术创新和高效生产能够满足不同行业的生产需求,提高生产效率和产品质量,同时还能够节约能源和保护环境。可根据客户的要求、产品的要求而定,请致电18963222388。
地址:山东省滕州市经济开发区郭河路789号
电话:18963222388(微信同号)